在当今科技高速发展的时代,智慧小区物业管理已经成为一种趋势。为了满足小区物业管理的需求,我们推出了一款智慧小区物业管理小程序,它集成了小区物业缴费、房产管理、在线报修、业主活动报名、在线商城等功能,功能非常强大完善,任何小区的物业管理几乎都可以用上。首先,让我们来了解一下房产管理功能。这款小程序支持批量添加房产,让物业工作人员能够轻松管理小区的房产信息。通过后台管理,物业工作人员可以随时查看、修改和删除房产信息,确保房产数据的准确性和实时性。
接下来是户主管理功能。这款小程序支持excel批量导入户主信息,并且可以同时绑定房产。这样,物业工作人员可以方便地管理户主信息,包括户主的姓名、联系方式、房产信息等。通过这个功能,物业工作人员可以更好地了解小区的居民情况,提供更加个性化的服务。
物业服务功能是这款小程序的重要组成部分。物业可以通过小程序发布通知公告,让业主及时了解小区的最新动态。同时,业主也可以通过小程序对小区物业进行报修,提出投诉或建设性反馈。这样,物业工作人员可以及时响应业主的需求,提供更加便捷的服务。
小区活动功能也是这款小程序的一大亮点。物业可以在后台发布活动,小区成员可以通过小程序报名参与。物业工作人员可以在后台管理报名信息,包括报名人数、活动时间等。这样,物业工作人员可以更好地组织和管理小区活动,丰富小区居民的生活。
物业缴费功能是这款小程序的核心功能之一。通过一键生成物业费账单,物业工作人员可以轻松收取物业费。业主可以通过小程序查看每月的账单,并且可以在家交物业费,无需出门。这样,物业工作人员可以提高物业费用的收缴率,同时也方便了业主的生活。
商城模块是这款小程序的特色功能之一。物业可以在后台发布收费服务项目或产品,并且可以在小程序上进行在线售卖。业主可以通过小程序下单购买,并且可以选择配送到家。这样,物业工作人员可以提供更多的增值服务,增加收入来源。
装修模块是这款小程序的个性化功能之一。痴女、商城、用户中心都可以自定义排版,后台可以控制整体色调。这样,每个小区的小程序都可以独一无二,展现小区的特色。
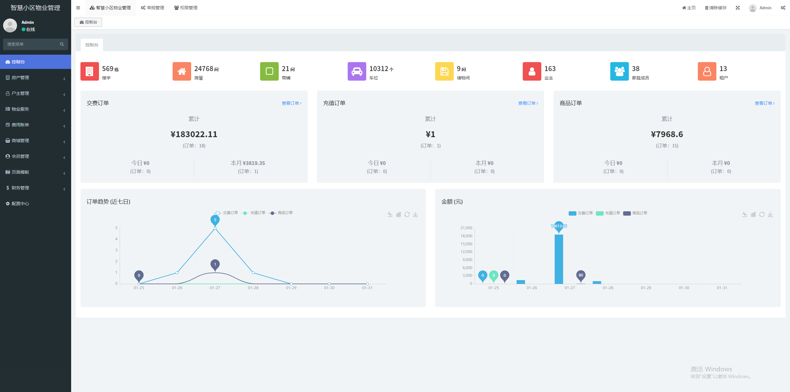
财务管理功能是这款小程序的重要功能之一。它展示了物业缴费订单,让物业工作人员可以一目了然地了解缴费情况。这样,物业工作人员可以更好地管理财务,提高工作效率。
配置中心是这款小程序的基础功能之一。它包括系统通用信息,如物业收费标准、分享、小程序、支付等配置信息。通过配置中心,物业工作人员可以根据实际情况进行个性化设置,满足小区的需求。
这款智慧小区物业管理小程序是一款功能齐全、操作便捷的管理工具。它贴合物业工作场景,提供了一站式的解决方案,帮助物业提高工作效率,节约成本,并且提供更好的服务给业主。通过这款小程序,物业工作人员可以轻松管理小区的房产、户主、物业服务和活动,提高物业费用的收缴率,并且提供更多的增值服务。同时,业主也可以通过小程序享受到便捷的服务,如在线报修、缴费、报名参与活动等。这款小程序的推出,将为小区物业管理工作带来全新的变革,提升小区的品质和业主的满意度。
文章来源网址://chinvav.com/archives/xiaochengxukaifa/883,转载请注明出处!





精选案例
推荐文章
Core competence
高质量软件开发公司-成都痴女
多一套方案,多一份选择
联系痴女 项目经理,及时获取专属《项目方案》及开发报价
咨询相关问题或预约面谈,可以通过以下方式与我们联系
业务热线 19113551853

