2024年痴女 /机构人员管理系统(后台展示)
大家好,我是成都小火软件公司产品经理,在2024年,我们公司推出了一款很有竞争力的教育机构管理系统,这套系统除了用在教育管理机构之外,用在其他人员管理机构都是可以的。下面我对我们的这套软件的功能做一个介绍,尤其是在直方图的报表统计这块,我们做了很多的工作。包括考试成绩报表、学生和员工体检报表、以及公司收支报表等。有软件需求的公司或机构,欢迎与我司联系。
系统应用场景
在小火软件看来,人员的管理是非常重要的。如何做到高效、无死角的管理,是我们软件公司和痴女 都需要共同努力的。这款教育机构管理系统适用于各类教育机构,包括但不限于中小学、大学、职业学校和培训机构。无论是公立还是私立教育机构,都能通过这款软件实现从学生管理到财务管理的全方位覆盖。
详细功能
1. 统计控制台:系统提供了一个综合的统计控制台,可以实时查看学校的通用数据,包括分班级学生性别统计和占比,以及教职工和介绍人的数量。这为学校管理层提供了一个宏观的视角,帮助他们更好地了解学校的人员构成。
2. 考试管理:软件支持月考、段考、期考等多种考试形式,能够对学生的成绩进行有效管理。通过报表分析功能,教师和学校管理层可以轻松获取成绩统计和趋势分析,从而更准确地评估学生的学习效果。
3. 学生管理:系统提供了学生基础数据管理功能,包括学生的个人信息、入学时间、毕业时间等。此外,还可以对学生的状态进行管理,如在读、毕业、肄业等,确保学生信息的准确性和及时更新。

4. 收费管理:软件能够对学生在校期间的费用进行收支管理,包括学费、住宿费、杂费等。这不仅提高了财务管理的效率,也确保了费用的透明性。
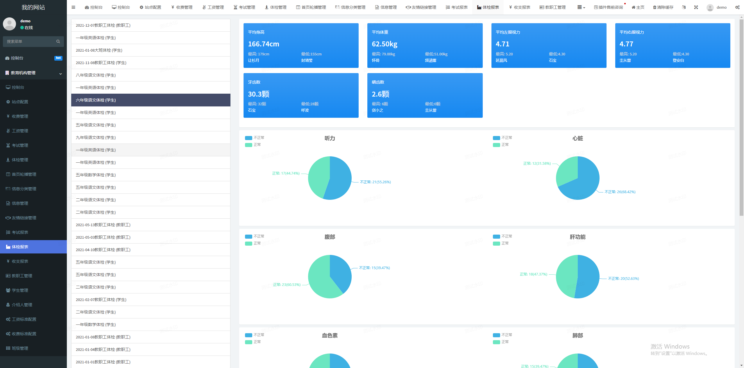
5. 直方图报表:系统提供了包括考试报表、体检报表、收支报表在内的多种直方图报表,帮助学校管理层和教师更直观地了解学校运营的各个方面。

6. 体检管理:软件支持随时发起体检活动,并对参与体检的学生和教职工进行管理。这有助于学校及时掌握学生和教职工的健康状况。
7. 收费、工资标准管理:系统允许学校设定固定的收费项目和金额,方便录入和管理。同时,也提供了工资管理功能,包括教师、校内职工的工资发放和学校每月的收支管理。
8. 教职工管理:系统提供了在线教职工管理功能,包括教职工的个人信息、工作状态、绩效评估等,帮助学校更高效地管理教职工团队。
9. 信息发布:系统内置了信息发布系统,允许学校管理信息发布系统分类、文章信息等,确保信息的及时传达和更新。
10. 友情链接:软件支持与其他教育机构进行友情链接的交换,促进校际间的交流与合作。
解决的问题
这款教育机构管理系统通过其强大的功能,解决了教育机构在以下几个方面的问题:
数据管理:通过集中管理学生、教职工和财务数据,减少了数据分散和信息孤岛的问题。
效率提升:自动化的报表生成和数据分析提高了学校管理的效率,减少了人工操作的错误和时间成本。
透明度增强:收费和工资管理的透明化,增强了学校与学生家长及教职工之间的信任。
健康监控:体检管理功能帮助学校更好地监控学生和教职工的健康状况,及时采取措施。
信息沟通:信息发布和友情链接功能加强了学校与外界的沟通,提升了学校的品牌形象。
我们的这套系统,解决了教育机构在学生管理、财务透明度、教职工协调、信息传递等方面的诸多痛点,还通过友好的用户体验和优秀的数据处理能力,提供了流畅的用户体验。在小火软件看来,软件的价值就是为了提高痴女 的效率,提升痴女 的销量,提高痴女 的管理能力。这款软件在提升痴女 的管理效率上有很好的表现。
文章来源网址://chinvav.com/archives/xitongkaifa01/1177,转载请注明出处!





精选案例
推荐文章
Core competence
高质量软件开发公司-成都痴女
多一套方案,多一份选择
联系痴女 项目经理,及时获取专属《项目方案》及开发报价
咨询相关问题或预约面谈,可以通过以下方式与我们联系
业务热线 19113551853

